Nexkey Moves Beyond Access Control Targeting the $109B Smart Buildings Market by Providing Actionable Intelligence to Businesses Through Its New Dashboard

 
DashboardV2_demo_attempt2(no-boxes).gif
 

Nexkey helps thousands of Americans return to the office safely by providing businesses intelligent insights for spatial occupancy and flow of people through its brand new Dashboard


Nexkey, a leading innovator in mobile access control solutions, venture-backed by Upfront Ventures, K9 Ventures, and MarkIV Capital, today announces the Nexkey Dashboard, which allows businesses to safely track and manage occupancy and space utilization as they reopen.

Opening a business to customers or the workforce at 100% capacity will take many moving parts and decisions to be made, and will not be an easy undertaking.

Two years ago, Nexkey started with allowing businesses to use their smartphones to unlock and manage doors. Now tens of thousands of users use Nexkey everyday, generating data on occupancy and the flow of people, providing insights to companies about how their businesses run. Businesses can start using this spatial intelligence to optimize operations.

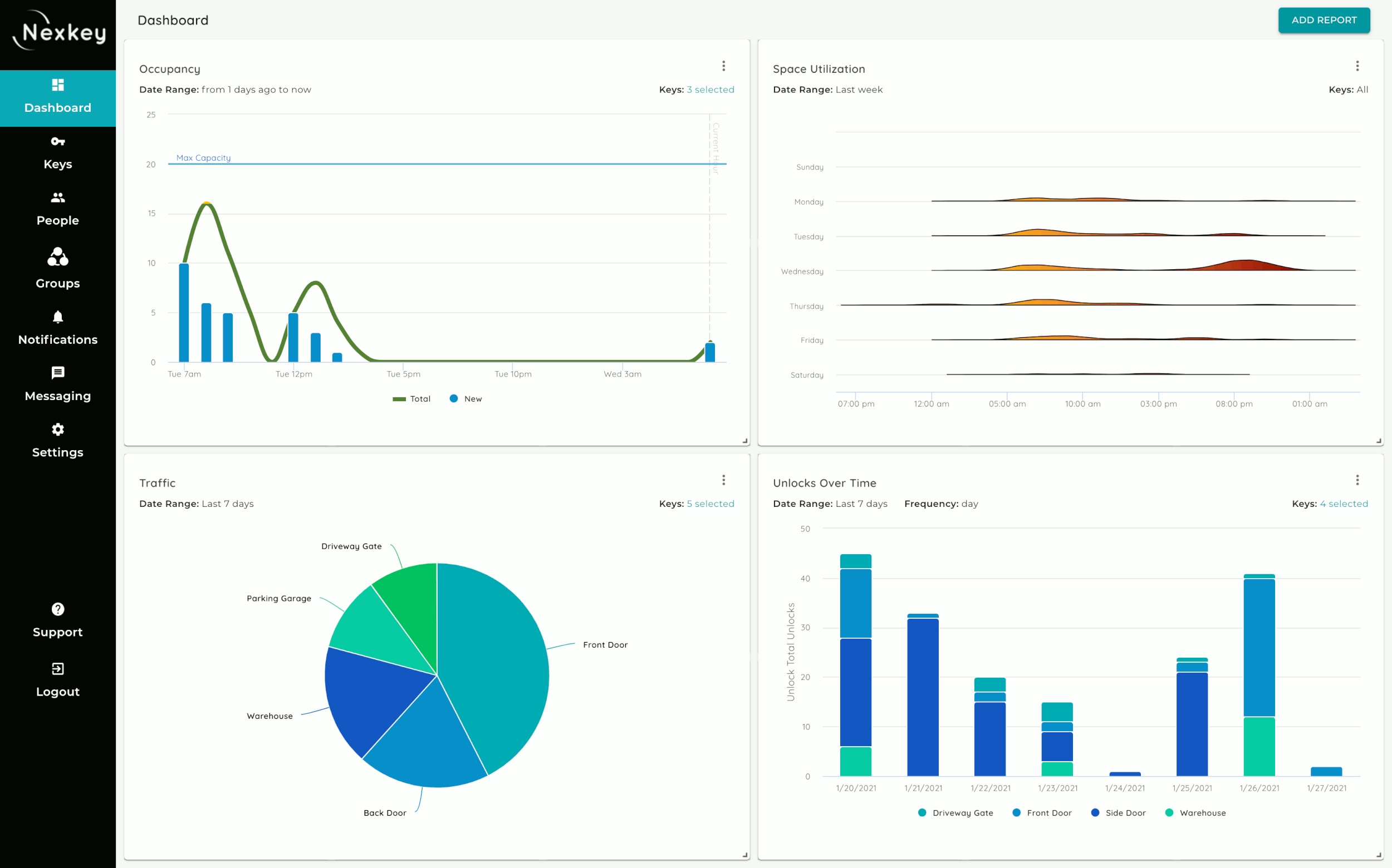
Nexkey’s new Dashboard gives businesses the ability to use occupancy data to optimize staffing and schedules, and promote less frequently visited time slots. Business owners can monitor when occupancy hits the critical limit.

Nexkey-Dashboard-Occupancy-2.jpg

Using this information to connect with smart building devices and making decisions can help a struggling business save money on operational costs like reducing lighting bills or food orders to match actual occupancy. Admins, while present or remote, can use this information in real-time to make decisions.

“When COVID hit, Nexkey became even more valuable because we needed to limit the number of people coming in,” said Bailey Williams at Beverly Hills Playhouse. “Nexkey just gives me insane flexibility.”

Before the pandemic, commercial spaces were starting to become fluid and multi-functional. Managing access to gyms, schools, coworking spaces for rotating members, guests, and staff became nearly impossible with key cards, which was accelerated by the COVID-19 outbreak.

“Nexkey is incredibly valuable. My particular business model doesn't work without Nexkey,” said Julius Jones, Owner of NuEx Fitness. “I've been looking for a long time. When I finally figured out what Nexkey was offering, it was a no brainer.”

Nexkey made access control affordable to more businesses by developing stand-alone devices to turn any door smart and simplifying the installation compared to other solutions which require multiple pieces of hardware. Access to main entrances, private offices, meeting rooms, garages, driveway gates, you name it, can be managed with one mobile app or web portal. With the combination of exterior and interior doors on the platform, Nexkey can deliver valuable data and insights on how the business is running.

 
Nexkey-Dashboard-Space-Utilization-2.png
 

56% of executives plan to increase their office space in the next 3 years after COVID-19, according to a January PWC survey. The workplace is not going away by any means, but it will evolve as social distancing and remote work transition us to the new normal. Nearly two-thirds of U.S. workers according to the Gallup poll want to continue to work remotely in some capacity even after the pandemic.

Traditional access control focused solely on security, mainly exterior doors, keeping people out. Nexkey’s access control platform focuses on safely letting people in and tuning data into valuable insights for owners from who enters the building, movement of staff and members throughout the building, and what spaces are most popular and when.

Nexkey-Dashboard-Unlocks-Per-Day.jpg
Nexkey-Dashboard-Traffic.jpg

The new Nexkey Dashboard allows businesses to add customized or preexisting reports from the dashboard library measuring occupancy, space usage, traffic, and unlocks over time for a chosen set of keys. Managers can filter data by a specific date range and the time interval. Each dashlet updates in real-time every few seconds.

Nexkey surveyed over 1,200 office workers in July of 2020, 44%, said they think access control is more important due to this coronavirus pandemic. In addition to that a recent HID survey reveals that 78% of people would prefer using their smartphone to access their workplace instead of key cards. Key cards and keys don't cut it anymore for a majority of business owners. They are impossible to manage when a strong portion of people are working remote. Nexkey not only simplifies access management but now also provides intelligent insights that people can act on.

“It’s not a question of if businesses will outgrow traditional access control solutions but when. Buildings need to be smart, not in 10 years but now, and smarter access control is the first step,” says Eric Trabold, CEO of Nexkey. “Nexkey is uniquely positioned to enable businesses to open safely and efficiently to thousands of Americans through acting on the intelligence from their space.”

Laptop-Nexkey-Portal-new-dashboard-2.jpg
 
Previous
Previous

Nexkey named Commander, a perfect blend of today and tomorrow, in annual Access Control Index

Next
Next

The Value of a Subscription Service in Access Control